- Blog /
- VictoriaMetrics February 2026 Ecosystem Updates

This month, we’re thrilled to see OpenAI using the VictoriaMetrics Stack internally — including VictoriaMetrics, VictoriaLogs, and VictoriaTraces — in their Harness engineering experiment, as shown in their architecture diagram.
It’s a great way of combining observability and AI agents. The article is worth a read, but in short, they are setting up a temporary, isolated observability stack to provide Codex with metrics, logs, and traces to inform the AI and add valuable context to its coding loop. A unified stack delivers the scalability needed for ephemeral, AI-first workflows like those at OpenAI.
If you wish to replicate their setup, Alexander’s complete guide on observing AI agents using OpenTelemetry and VictoriaMetrics is the best starting point.
This roundup covers releases for:
What’s new in VictoriaMetrics?
VictoriaMetrics v1.136.0 has been released
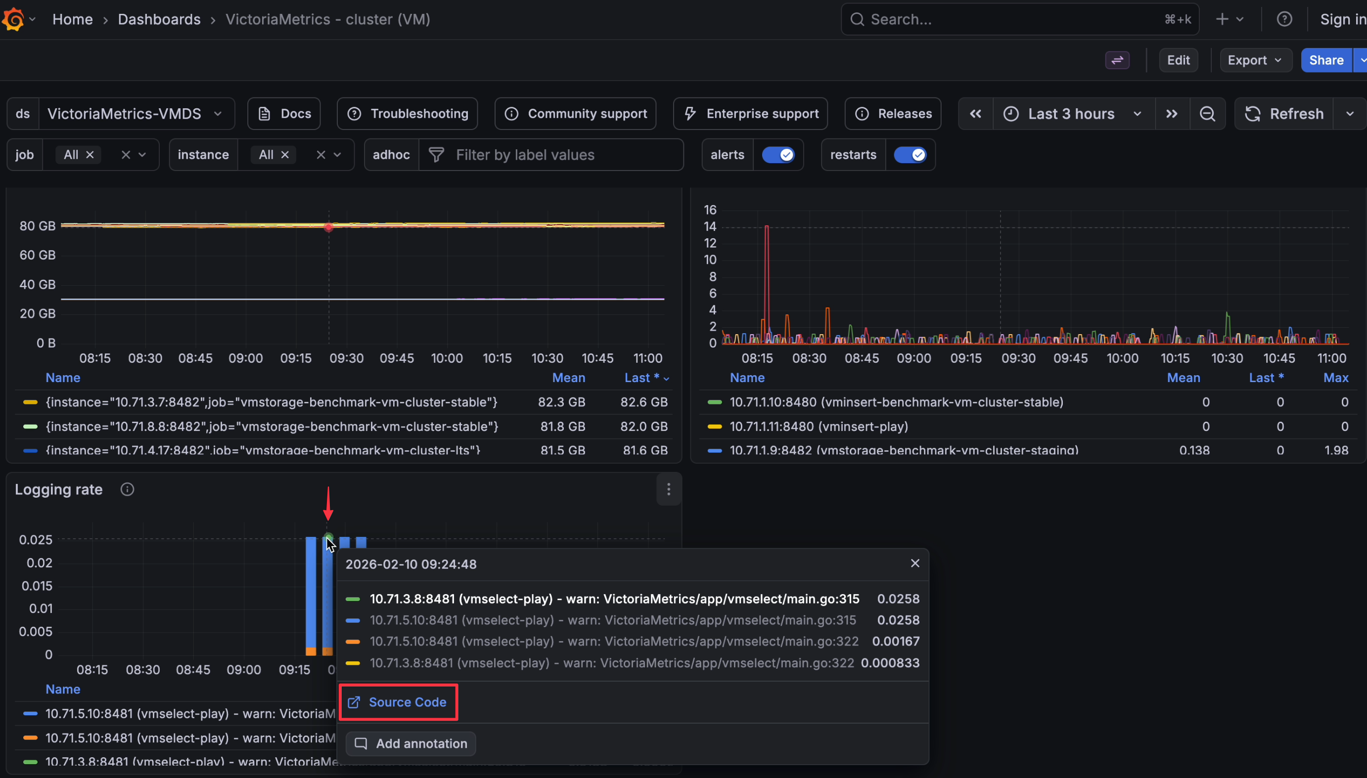
HTTP_PROXY, HTTPS_PROXY, and NO_PROXY.Logging rate drilldown panel in the Grafana dashboard links directly to the corresponding source code.
Check the full changelog for all changes.
Highlights for v1.135.0
-remoteWrite.queues values per remote write URL. You can safely use a single vmagent instance for backends with strict ordering requirements (e.g., Mimir) and for VictoriaMetrics. Previously, users needed multiple agents to achieve the same result.-promscrape.maxScrapeSize is now applied to decompressed data. This makes scrape size limits predictable and prevents oversized payloads from slipping through due to compression.changes() with variable scrape intervals: MetricsQL changes() function now behaves correctly when scrape intervals increase (e.g., from 30s to 60s), avoiding false positives where no real value change occurred. Important for queries that measure restarts.See the changelog for the full list.
What’s new in VictoriaLogs?
-kubernetesCollector.streamFields) lets you customize the default _stream field composition, giving operators direct control over log stream cardinality and grouping in busy clusters./internal/partition/snapshot/delete and /internal/partition/snapshot/delete_stale?max_age=<d> endpoints allow deleting individual partition snapshots and bulk-removing stale ones by age. New -snapshotsMaxAge flag enables automatic snapshot expiry.none grouping.preserve_json_keys=... (query arg) or VL-Preserve-JSON-Keys: ... (HTTP header), preventing dynamic keys from being flattened and inflating cardinality.Highlights for VictoriaLogs v1.46.0
fields or stats), making API outputs more predictable for scripts, dashboards, and CLI use.-remoteWrite.format=jsonline on a per-remote-destination basis, enabling easier direct forwarding to systems such as Vector, Fluent Bit, or ClickHouse over HTTP._stream, which better matches iterative investigation workflows.stream_context queries display related stream metadata for easier context inspection.Check out the changelog for the full details.
Highlights for v1.45.0
VictoriaLogs internal logging panel lets you jump to the code location that printed the message.ipv6_range filter: lets you filter logs by IPv6 using a range or CIDR (e.g., client_ip:ipv6_range("2001:db8::/112"))./select/logsql/stats_query_range API now accepts an optional offset (timezone offset). This aligns “group stats by time buckets” with your timezone.Ctrl/Cmd + / to comment or uncomment lines.See the changelog for more information.
Improvements in VictoriaLogs v1.44.0
/internal/partition/snapshot/delete?path=<snapshot-path> endpoint deletes specific partition snapshots, making it easier to clean up finished backups and reclaim disk space./internal/partition/snapshot/delete_stale?max_age=<d> endpoint bulk-removes old snapshots by age (e.g., max_age=1d), ideal for scheduled housekeeping jobs to prevent snapshot buildup.-snapshotsMaxAge enables automatic periodic removal of snapshots, keeping storage usage predictable in long-running environments without needing external cron jobs./internal/partition/snapshot/create API now supports partition_prefix for matching multiple daily partitions (e.g., partition_prefix=202601), simplifying monthly or yearly backup workflows.-journald.useRemoteIP persists the sender’s IP address in the remote_ip field, aiding audits, incident response, and distinguishing logs from different hosts or forwarders.preserve_json_keys=... (query argument) or VL-Preserve-JSON-Keys: ... (HTTP header), useful for dynamic keys that would otherwise increase cardinality.victorialogs-internal.json file in the repository for monitoring streams, fields, and ingestion behavior.pattern_match_prefix("...") and pattern_match_suffix("...") to anchor matches to field value start and end, improving classification and detection precision.-kubernetesCollector.streamFields to customize default _stream composition, controlling cardinality and grouping in busy clusters.step for /select/logsql/hits and /select/logsql/stats_query_range, enabling sub-millisecond bucketing.Read the changelog for all the details.
For the full details on each release, read the changelogs:
Thank you for using VictoriaMetrics — stay tuned for more updates.
February 2026 updates deliver new LTS support, VMUI memory insights, queue alerts, jsonline output, resizable Web UI tables, and automatic snapshot expiry across the VictoriaMetrics Observability Stack.
A developer-focused recap of VictoriaMetrics’ participation at FOSDEM, Cloud Native Days France and CfgMgmtCamp, highlighting open source observability, community feedback and real-world engineering perspectives.
Announcing VictoriaLogs in VictoriaMetrics Cloud: fast, cost-effective log management with native OpenTelemetry support, LogsQL for powerful analysis, and integrations with Grafana and Perses for complete observability monitoring, is the best option to save costs when compared to other alternatives like ElasticSearch or Datadog.
VictoriaMetrics Anomaly Detection has had a productive year with lots of user feedback that has had a major impact on product development. We’ve added improvements across the board: in core functionality, simplicity, performance, visualisation and AI integration. In addition to bug fixes and speedups, below is a list of what was accomplished in 2025.